Introduction

This guide covers the advanced administration of KNIME Business Hub. The topics covered are intended for the global administrator of a KNIME Business Hub instance on-prem (customer-managed).

On-prem installation

To install a KNIME Business Hub please refer to one of the following guides depending on your installation scenario:

Advanced users management

Delete a user

To delete a user follow these steps in this order:

  1. Delete the user from the KNIME Business Hub Administration page. Click the three dots and select Delete. You will need to confirm the user deletion in the window that opens by clicking Delete user. Be aware that this action will also delete all data from the deleted user and it will not be possible to restore the user.

  2. Delete the user from Keycloak. Follow the steps in the next section to access Keycloak and manage users.

Access Keycloak for users management

  1. First you will need to access the Keycloak admin console. To do so you will need the credentials that are stored in a kubernetes secret called credential-knime-keycloak in the <business-hub-namespace> namespace. To get the required credentials, you need to access the instance the Business Hub is running on and run the following command:

    kubectl -n knime get secret credential-knime-keycloak -o yaml

    This will return a file that contains the ADMIN_PASSWORD and the ADMIN_USERNAME. These files are both base64 encrypted. In order to get the decrypted username and password, you can run the following commands:

    echo <ADMIN_PASSWORD> | base64 -d
    echo <ADMIN_USERNAME> | base64 -d
  2. Then go to http://auth.<base-url>/auth/ and log in.

Make a user Hub admin

The operation of promoting a registered user to the role of Hub admin is done in Keycloak.

To promote a user to Hub admin role, follow these steps:

  1. First, access Keycloak admin console by going to http://auth.<base-url>/auth/ and logging in.

    Follow the instructions in the section Access Keycloak for users management if you need to retrieve Keycloak credentials.
  2. In the top left corner click the dropdown and select the "Knime" realm, if you are not there already.

    img kc realm select
    Figure 1. Select the "Knime" realm
  3. Navigate to the Users menu and search for the user by name or email:

    img kc usersmenu
    Figure 2. The Keycloak users menu

    In order for a user to appear in this list, it is necessary that they have logged into your KNIME Business Hub installation at least once.

  4. Click the user and go to the Groups tab. Click Join Group and either expand the hub group by clicking it, or search for "admin". Select the admin group and click Join:

    img kc done
    Figure 3. Making a user a Hub admin in Keycloak. If you are searching for the group then the group might show up under its full path "/hub/admin"
  5. Done. The user now has the role of Hub admin, and can access the admin pages from within the Hub application to e.g., create teams or delete users.

Provisioning users and groups with SCIM (Enterprise and Standard edition only)

The System for Cross-domain Identity Management (SCIM) is an open industry standard for provisioning users and groups from an identity provider to an application. In contrast to authentication protocols such as OpenID/OIDC, a SCIM client in the identity provider actively pushes information about user and groups to the application.

This allows you to create users in KNIME Business Hub without them having to log in first. You can then assign them to teams or share deployments with them. In addition, groups can be provisioned with SCIM as well. They become external groups in KNIME Business Hub. In combination with the nested groups feature they allow you to automatically assign users to teams based on group memberships in the identity provider.

You can enable SCIM on a KNIME Business Hub installation that already contains users. Existing KNIME Business Hub user accounts will be matched with accounts provisioned by SCIM based on the username and e-mail address.

If your usernames in the identity provider are e-mail addresses you likely have created a mapper in Keycloak that removes the domain part because previous KNIME Business Hub releases did not allow usernames to contain the @ character. This has changed for version 1.10 so that SCIM clients can provision users with e-mail addresses as usernames without issues. However, this also means you have to disable/remove the corresponding mapper in Keycloak, otherwise the username created by SCIM does not match the username in the authentication token provided by Keycloak. After you have removed the mapper, existing accounts in KNIME Business Hub will automatically be updated when the user logs in the next time.

We have tested and hence support SCIM with Okta and Microsoft Entra ID as SCIM clients. Other SCIM clients may work as well but as the SCIM protocol is pretty extensive therefore there may be edge-cases which we haven’t covered.

Create a SCIM application password

The first step for any kind of SCIM client is to create a dedicated application password with which the SCIM client authenticates against your KNIME Business Hub installation. This must be done by an administrator and can best be performed using the Swagger UI.

  1. Log into your KNIME Business Hub installation as an administrator user.

  2. Open the OpenAPI documentation of the account service functionality, which is available at https://api.<base-url>/api-doc/?service=accounts-service

  3. Go to the SCIM section, expand the POST request box, click Try it out, and then click Execute.

    03a scim01
  4. The result will be displayed below the button. It contains a pwId, a password, and an authToken. For Okta as a SCIM client you will need the pwId and the password. For Microsoft Entra ID you will need the authToken. Please note down these values in a safe place because you will not be able to retrieve them again without deleting and re-creating the SCIM application password.

    03a scim02

Configure Okta as a SCIM client

In order to set up Okta as a SCIM client for KNIME Business Hub, follow Okta’s documentation about Adding SCIM provisioning to app integrations.

It is currently not possible to add SCIM to an OIDC app integration in Okta. But you can simply create a second integration for your KNIME Business Hub installation that is only responsible for provisioning via SCIM. For this create a SWA app integration as part of Task 1 of the documentation.

When you configure the SCIM Connection of the app integration, provide the following values:

  • Use https://api.<your hub domain>/accounts/scim/v2 as the SCIM connector base URL.

  • Use userName as Unique identifier field for users.

  • Select all options for Supported provisioning actions.

  • Select Basic Auth as Authentication Mode.

  • From the application password created earlier use the pwId value as Username and the password value as Password.

03a scim okta03

After that you can assign users and/or groups to the application in the Assignments tab. Provisioning of the respective users will start automatically shortly afterwards. Likewise, group provisioning can be configured in the Push Groups tab.

Configure Microsoft Entra ID as a SCIM client

In order to set up Microsoft Entra ID as a SCIM client for KNIME Business Hub, follow Microsoft’s documentation about Integrating your SCIM endpoint with the Microsoft Entra provisioning service.

When you configure the Provisioning details of the Enterprise application, provide the following values:

  • Use https://api.<your hub domain>/accounts/scim/v2 as the Tenant URL

  • Use the authToken value from the application password created earlier as the Secret Token

No changes are required in the Mappings section.

03a scim entraid04

With Entra ID provisioning can take a long time, depending on the number of users and groups. For example, 250 users and 30 groups take about 40 minutes.

If your KNIME Business Hub installation is not reachable by Entra ID due to network restrictions, you can follow Microsoft’s instructions about Configuring the connection via the provisioning agent

Assign user to teams based on external groups

If you have provisioned groups from your identity provider to KNIME Business Hub you can use these external groups to manage team memberships. Once changes to group memberships in the identity provider have been provisioned to KNIME Business Hub they will immediately be reflected in team memberships. This also allows you to assign users to teams before they have logged in.

Assigning a consumer account to a team requires a free user seat license. If there are no more unused user seats available in your KNIME Business Hub installation, the assignment will fail. If your license comes with an unlimited number of users this issue will not affect your installation. In case sufficient user seats are available, team sizes are adjusted automatically when using SCIM.

In order to assign team membership based on an external group, you have to add the external group as a nested group to the team’s accountMember group.

Currently, you can accomplish this by:

  1. Using API calls, such as through the Swagger UI that you used to create the SCIM application password.

  2. By using a dedicated data application deployed in your KNIME Business Hub instance.

Assign users based on external groups via API calls

Follow these steps in order to add an external group as a nested group to a team group:

  1. Find the team’s ID. You can search teams by their name and then get the ID from the id field in the response.

    03a scim05
  2. Find the external group’s ID. Since the external group’s name in KNIME Business Hub may not be exactly the same as in the identity provider, the easiest way is to list all external groups, select the right one based on its displayName, and note down its id.

    03a scim06
  3. Add the external group as a member to the accountMember group of the desired team.

    03a scim07

After that, the users in the external group will immediately show up as members of the respective team.

Please note that you must have enough users in your KNIME Business Hub license, otherwise this operation might fail due to unsufficient users. The team size limit will be updated automatically if the external group was provisioned by SCIM.

Assign users based on external groups via Data Application

Before running this application, ensure you have provisioned groups from your identity provider to KNIME Business Hub. Once you have done this, you can use these external groups to manage team memberships.
Data Application specifications
  1. The aim of this application is to allow global admins to manage the assignment and deletion of users to teams based on external groups without having to do it manually.

  2. Hence, only KNIME Business Hub global admins have permission to run this data application.

  3. When using the data application in KNIME Business Hub, user authentication will align with the logged-in user’s permissions, eliminating the need to provide an application password.

Data Application execution
  1. Download the workflow from KNIME Community Hub.

    You can find the workflow in the KNIME Community Hub.
  2. Upload the downloaded workflow to your KNIME Business Hub instance via the web UI.

  3. Deploy the workflow as a data application. You can learn more about how to do it here.

  4. Afterward, execute the newly created data application deployment.

External groups - teams mapping

The one-page data application lets the global admin of KNIME Business Hub view the current mapping of the external groups and teams and make additions or deletions to modify it.

Current mapping

Below the main definitions is a table with three columns indicating the current mapping, the external groups, and the teams.

You can use the filters to narrow your research by team name or external group for convenience.

03a scim11
Figure 4. Table with the current external groups assigned to teams.
The table displays just five rows; use the right and left arrows to navigate.
Adding external groups to teams

Once you have a clear understanding of the current external groups assigned to teams, you can add new ones.

  1. Choose the "Add external groups to teams" option to complete this task.

    1. The central search box allows you to add the "external groups - teams" pairs.

    2. To ease the research process, if too many options are available, you can copy either the external groups or the team names and paste them into the search box. This will display only items related to the pasted name.

      03a scim09
      Figure 5. Copy the desired external group name and paste it into the search box.
  2. After adding all the desired external groups to the target teams in the search box, click "Next." After a short wait, you will see the same page with the newly added external groups. You can use the table filters to find them.

  3. Afterward, the users in the external group will immediately appear as members of the respective team.

Delete external groups from teams

To detach an external group from a specific team, you can follow these steps:

  1. Select the "Delete external groups from teams" option.

  2. Refer to the "Current Mapping: External Groups—Teams" table to determine which external groups are attached to which teams.

  3. In the search box, enter the name of the external group or team that you want to delete.

    03a scim10
    Figure 6. The external group that will be deleted from the team is added to the search box.
  4. Once you have added all the external groups and their corresponding teams in the search box, click "Next."

After clicking "Next", all the users in the external group will immediately be removed as members of the respective team.
Warnings and errors

The data application may encounter various errors or issues during execution.

  1. If the KNIME Business Hub API responds poorly, the data application has trouble communicating with it via REST requests. If this happens, a clear error message should be displayed to inform the user.

  2. If external groups have yet to be provided for the current KNIME Business Hub, you must follow all the steps provided above before running the data application.

  3. When running the data application for the first time, an information message indicates that no external groups are assigned to any team. To add them, use the search box and click "Next".

    03a scim08
    Figure 7. There are no external groups associated with teams.
  4. Suppose a KNIME Business Hub team admin or member tries to run the data application. In that case, an error message will appear, telling the user that only global admins can execute the application.

  5. If you proceed without selecting any item in the search box and click "Next", a warning message will be displayed, prompting you to return to the external groups teams mapping stage by clicking "Next" again.

Expose external groups inside KNIME Business Hub (Standard and Enterprise editions only)

In case you cannot use SCIM, there are two other possibilities for bringing external groups into your KNIME Business Hub installation. As a Global KNIME Hub administrator you can configure groups that are provided via an external identity provider to be exposed inside the KNIME Business Hub instance.

Two possible sources for your external groups are:

External OIDC provider

Assume you have an identity provider that provides groups through a groups claim in the access token.

{
    ...,
    "groups": [
	    "finance",
	    "marketing",
	    "data"
    ]
}

First you need to configure Keycloak in such a way that it can map these groups to a user attribute. The second step is to add a mapper that maps these user attributes into the Keycloak’s tokens.

Your third-party identity provider should have been set up already. Keycloak has to be configured as follows:

03a groups1

First step is to add an Attribute Importer Mapper.

  1. In Keycloak select realm Knime in the top left dropdown menu

  2. On the left tab select Identity Providers

  3. Select your third-party provider

  4. Switch to the tab Mappers and click on Add mapper

  5. Provide a name for the mapper and set the Sync mode override to Force to ensure that the user’s group memberships are updated upon every login

  6. Set Mapper type to Attribute importer

  7. Enter the Claim that contains the external groups in the original token (in our example groups)

  8. In the User Attribute Name field enter external-groups

  9. Click on Save

    03a groups2
    03a groups3

Now, every user in Keycloak who logged in after the mapper has been added will have an external-groups attribute associated like in the following picture:

03a groups4

Now, the external groups are known to Keycloak. To expose them inside KNIME Business Hub they need to be mapped into the access tokens issued by Keycloak. For this a second mapper needs to be added, that maps the user attribute external-groups to a claim in the user’s access token.

To do this you need to add a client scope, which includes a mapper for the user attribute.

  1. On the left tab select Client scopes

  2. Select groups

  3. Switch to the tab Mappers

  4. Click on Add mapper > By configuration and select User Attribute from the list

  5. Provide a name, e.g. external-groups-attribute-mapper

  6. Set both fields User Attribute and Token Claim Name to external-groups

  7. Ensure that Add to ID token, Add to access token and Aggregate attribute values are turned off

  8. Ensure that Add to userinfo and Multivalued are turned on

  9. Click on Save

    03a groups5
    03a groups6
    03a groups7

With both mappers in place, the external groups are part of userinfo response returned by Keycloak. By this, the external groups are exposed inside KNIME Business Hub. In order to enable external groups to be used for permissions and access management they need to be configured separately through the admin REST API as described in Enable external groups.

LDAP federation

Before proceeding with the following steps you need to have a user federation configured for an LDAP instance.

Once you have configured user federation for an LDAP instance that also supplies external group names, you need to configure mappers that map these groups into the access tokens used inside the Hub instance.

To ensure that groups from Keycloak groups and groups from LDAP are not mixed we recommend to treat external groups as realm roles.

In order to do this we recommend to first create a dummy client for which roles can be created based on the LDAP groups. This will guarantee that any changes will be compatible with future changes to the KNIME Hub client in Keycloak.

To create a new client follow these steps:

  1. In Keycloak select realm Knime in the top left dropdown menu

  2. On the left tab select Clients and click Create client

    03a groups8
  3. Set Client type to OpenID Connect

  4. Enter a Client ID (in our example external-group-client), and a useful Name and Description

  5. Click on Next

    03a groups9
  6. De-select all checkboxes of Authentication flow in the Capability config section, since this client will not require any capabilities

  7. Enable Client authentication

  8. Click on Save

    03a groups10

Now that the dummy client is set up, you can proceed to create a mapper that maps the user groups from LDAP to roles inside the dummy client:

  1. On the left tab select User federation and click on your LDAP configuration

  2. Switch to the tab Mappers

  3. Click on Add mapper

  4. Provide a name, e.g. ldap-group-to-dummy-client-role-mapper

  5. Set Mapper type to role-ldap-mapper

  6. Setup the mapper according to your LDAP

  7. Disable User Realm Roles Mapping

  8. Set Client ID to the previously created dummy client (in our example external-group-client)

  9. Click on Save

    03a groups11

Now if a user logs in with the LDAP credentials the user’s groups will be mapped to ad-hoc created client roles inside the 'external-group-client'.

Next, you need to create a mapper that maps a user’s realm roles from the dummy realm to the access tokens:

  1. On the left tab select Client scopes

  2. Select groups

  3. Switch to the tab Mappers

  4. Click on Add mapper > By configuration and select User Client Role from the list

  5. Provide a name, e.g. external-ldap-client-role-mapper

  6. Set Client ID to the previously created dummy client (in our example external-group-client)

  7. Set Token Claim Name to external-groups

  8. Set Claim JSON Type to String

  9. Ensure that Add to ID token, Add to access token, Add to userinfo, and Multivalued are turned on

  10. Click on Save

    03a group12

Enable external groups

Once you have configured the external groups in Keycloak you need to create the groups that you want to be available inside KNIME Business Hub.

To do so you have to make a PUT request to the corresponding endpoint:

PUT https://api.<base-url>/accounts/hub:global/groups/<external-group-name>

where <external-group-name> is the name of the group and it must match the group name in the external identity provider.

You can use the following JSON type body in order to set a display name for the group to be shown on KNIME Business Hub.

{
  "displayName": "My Group Display Name",
  "external": true
}

Advanced configuration

This section covers some of the configuration settings that are available for your KNIME Business Hub instance.

The following configurations are available in the KOTS Admin Console and can be changed after the installation and first minimal configuration steps are concluded successfully.

You can access the KOTS Admin Console via the URL and password you are provided in the output upon installation.

Configure networking

In the "Networking" section of the KOTS Admin Console you can:

  • Deploy an external load balancer for traffic ingress: this feature takes effect only if your cloud provider and kubernetes distribution support automatic load balancer provisioning.

  • Enable Transport Layer Security (TLS): the encryption protocol that provides communications security is highly recommended especially for KNIME Business Hub instances deployed in a production environment.

    If TLS is not enabled some HTTPS-only browser’s features will not be available. For example, it will not be possible for a user to copy generated application passwords.
  • Enable advanced ingress configuration: you can customize the ingress proxy behavior, for example configuring the read/send/connect timeouts.

  • Enable Custom Certificate Authority (CA) Certificate: Add custom CA certificates. You likely need to enable this option if the TLS certificates used by this KNIME Business Hub installation or any external service you need to communicate with are not signed by a trusted CA, for example self-signed certificates. The certificates entered will be added to all relevant KNIME Business Hub services and executors.

img networking

Configure TLS

If you enable the Transport Layer Security (TLS) you need to have a certificate that is valid for all the URLs defined during the installation. We recommend to create a wildcard certificate for <base-url> and *.<base-url>, e.g. hub.example.com and *.hub.example.com.

Check Enable TLS in the "Networking" section of the KOTS Admin Console.

You can choose between four options to configure the TLS certificate:

  • Upload your own certificate: Select Upload your own certificate to upload the certificate files. You can usually get a certificate from your company’s IT department or Certificate Authority (CA). Another possibility, if you have a public domain name, is to use letsencrypt to obtain a certificate.
    Notice that if the certificates added here are signed by private or unknown CA then you need to also enable the Enable Custom Certificate Authority (CA) Certificate option and add the certificates of the CA in the Custom Certificate Authority (CA) Certificate field.

    The certificates need to be PEM formatted as requested by the ingress-nginx-controller (see the relevant documentation here).

    You will need:

    • An unencrypted private key file

    • A certificate file in PEM format that contains the full certificate chain.
      In the certificate chain, it is important that the certificates are ordered top to bottom as follows:

      1. Server Certificate

      2. Intermediate Certificates

      3. Root Certificate

    img own certificate
  • Existing TLS Secret: Select Existing TLS Secret to specify the name of an existing Secret of type kubernetes.io/tls in the <business-hub-namespace> namespace. It needs to have keys tls.crt and tls.key, which contain the PEM formatted private key and full chain certificate.

    This option is recommended if you have an automatic process that can create and renew kubernetes.io/tls Secrets in the cluster, like the cert-manager project.

    img existing tls secret
  • Handled by the External Loadbalancer: Select Handled by the External Loadbalancer if you have an external load balancer that handles the TLS termination. In this case, the load balancer will be responsible for the TLS configuration.

    img external loadbalancer
  • AWS ACM Certificate (Deprecated): Select AWS ACM Certificate if, instead, you have deployed an AWS Elastic Load Balancer (ELB).
    Notice that deploying an external load balancer through Business Hub is not recommended. Instead, you should deploy ingress-nginx independently. As a result, the AWS ACM Certificate field should no longer be used. If an external load balancer or proxy is handling TLS termination, use the Handled by the External Load Balancer option instead.

    In case you still need to use this option you can use AWS Certificate Manager (ACM) and set the certificate as an annotation directly on the load balancer. You can find more information in AWS documentation for ACM here.

    Once you obtained the certificate Amazon Resource Name (ARN) in the form arn:aws:acm:<region>:<account-id>:certificate/<certificate-id>, insert the ARN in the corresponding field as shown in the image below.

    img aws acm certificate

Configure Browser Security

In the "Browser Security" section of the KOTS Admin Console you can:

  • Specify a custom Content Security Policy for Data App execution. It may be necessary to override the default if you are using custom JavaScript views that load external resources. The default works for all standard KNIME views. For more information about how to write the CSP statement, please refer to this resource.

  • Configure the X-Frame-Options header being set by webapps. This header is used to avoid click-jacking attacks, by ensuring that the sites content is not embedded into other sites. See here for more information.

    To be able to embedd data apps in an iframe, the X-Frame-Options must be set to none. Further, make sure that no other part in the infrastructure sets a CSP frame-ancestors rule or make sure it includes the embedding website. Setting frame-ancestors basically overwrites X-Frame-Options.

img browser security

Job viewer feature configuration

With the job viewer users are able to inspect a job at its current state in a browser based read only mode, without the need to open their local KNIME Analytics Platform.

In order for this feature to be available you will need:

  • KNIME Analytics Platform 5.2.3 or newer to be used as executor

  • Load balancers / proxies in front of Business Hub need to be websocket compatible.

  • Additionally, make sure that the DNS entry of the Websocket URL (ws.<base-url>) is set up correctly. You can find the Websocket URL in the KOTS Admin Console under URLs > Websocket URL.

    img ws url kots

Configure workflow upload behavior

In the KOTS Admin Console, under the Config tab in the Item Upload section, you can configure how workflows are uploaded from your local KNIME Analytics Platform to a KNIME Business Hub instance.

Two settings are available:

  • Enforce Workflow Reset on Upload: Forces all workflows to be reset before upload. This cannot be changed by users in the upload dialog.

  • Select “Reset Workflow(s) before upload” by Default: Preselects the reset option in the upload dialog, but still allows users to change it.

Depending on how you combine these settings, you will create one of the following experiences for users:

Enforce Workflow Reset on Upload Select “Reset Workflow(s) before upload” by Default User Experience Upload Button on Hub

Yes

No

"Reset Workflow(s) before upload" is checked and cannot be changed.

No (hidden)

No

No

"Reset Workflow(s) before upload" is not checked and can be changed.

Yes (visible)

No

Yes Default

"Reset Workflow(s) before upload" is checked by default, but can be changed.

Yes (visible)

The third scenario is the default configuration: workflows are reset by default before upload, but users can choose to disable this behavior.

img default upload reset

Activate and configure Job Instrumentation Data

To make use of the service that stores job’s data you need to check the relative option in the "Job Instrumentation Data" section of the KOTS Admin Console. By default the collected data are deleted after 30 days. Here, you can also change this value to the amount of desired days.

You can use the Workflows Jobs Monitoring data application for obtaining insights about the status of workflow executions, usage of execution resources across different teams, or identify faulty jobs.
img intrumentation data kots

Installation of AI services (Enterprise edition only)

The AI service is a Business Hub Enterprise feature that enables end-users to connect the AI features of their Analytics Platform (such as the KNIME AI Assistant and Code Generation) to KNIME Business Hub.

The AI service is configured via the KOTS Admin Console.

The configuration consists of the following parts:

  • LLM Backend

  • Disclaimer & Welcome Messages

  • AI Service Q&A Content

  • AI History Service

LLM Backend

Currently, it is possible to configure the AI service to use either OpenAI or Azure OpenAI as backend.

To configure OpenAI as LLM Backend do the following steps:

  1. Create an OpenAI account

  2. Generate an API key on the API keys page. It is recommended to create a fresh API key that is used exclusively by the AI service.

To configure Azure OpenAI as LLM Backend do the following steps:

  1. Create an Azure account and get access to Azure OpenAI

  2. Create an Azure OpenAI resource to be used by the service and enter it in the KOTS Admin Console. It is recommended to create a separate resource that is used exclusively by the AI service to avoid any interference with other applications. See the Azure OpenAI documentation to learn how to create a resource.

  3. Deploy the following models with API version 2023-07-01-preview or newer:

    • Lightweight model: gpt-4o-mini

    • High intelligence model: gpt-4o

    • Embeddings model: text-embedding-3-small

    See the Azure OpenAI documentation for more details.

Models usage

Refer to this section for the latest details.

The gpt-4o-mini (Lightweight model) and the embeddings model (text-embedding-3-small) are used for the Q&A mode of the KNIME AI Assistant.

The GPT 4 model is used for code generation and the build mode of the KNIME AI Assistant. The gpt-4o (High intelligence model) is used for code generation and the build mode of the KNIME AI Assistant.

The reason for this distinction is that the gpt-4o model is more capable than the gpt-4o-mini model but also much slower to respond and more expensive. If response time and cost are no concerns, gpt-4o can also be used for the Q&A mode.

Disclaimer & welcome messages

The KOTS Admin Console also allows you to customize the initial messages displayed by the KNIME AI Assistant. The disclaimer is not shown by the KNIME AI Assistant if it is left empty.

AI Service Q&A Content

Enable these options to include workflows and/or components in the Q&A mode of the AI Assistant. The AI Assistant will then be able to answer questions about the public workflows and components available in the Business Hub.

Only public workflows and components are searched, and their descriptions are shared with the selected GenAI provider.

AI History Service

The AI service exposes an endpoint that allows you to retrieve the requests that were made to the AI service via the KNIME AI Assistant. The KOTS Admin Console allows you to configure which Keycloak groups can access the endpoint.

It is recommended to only give access to admins.

The address depends on the hub but it is typically located at https://api.<base-url>/ai-history/kai.

GET requests to this endpoint need to have the authorization header set with a valid bearer token from the Hub.

You have the possibility to filter data by date directly within the endpoint, for instance:

https://api.<base-url>/ai-history/code/python?start_time=2023-12-31T00:00:00&end_time=2024-04-10T00:00:00

The format of the parameters start_time and end_time needs to be yyyy-mm-ddThh:mm:ss as in the example above.

The Gen AI Monitoring data app helps you monitor and govern K-AI usage in your KNIME Business Hub instance. Find more information and a step-by-step guide here.

Node affinity

Node affinity makes it possible to ensure that cluster resources intended for a specific task, e.g. execution resources, run on a specific set of nodes. There are two roles that each pod is grouped into: core and execution. Pods in the core group consist of KNIME Business Hub control plane resources, and pods in the execution group relate to execution contexts.

In order to use the node affinity feature in your KNIME Hub cluster, you can apply one or both of the following labels to nodes within your cluster:

  • hub.knime.com/role=core

  • hub.knime.com/role=execution

To label a node, you can execute the following command (where <node-name> is the name of the node you want to label):

kubectl label node <node-name> hub.knime.com/role=core
For more information about labeling nodes, see the Kubernetes documentation.

Pods will have to be restarted in order to be rescheduled onto labeled nodes. You can use the following example commands to restart the pods in a live cluster:

  • kubectl rollout restart deployment -n istio-system

  • kubectl rollout restart deployment -n <business-hub-namespace>

  • kubectl delete pods -n <business-hub-namespace> --selector app.kubernetes.io/name=knime-hub-execution

    This command will restart all execution context pods.

There are a few things to note about the behavior of this feature:

  • Node affinity uses a "best effort" approach to pod scheduling.

    • If one or both of the hub.knime.com/role labels are applied, cluster resources will attempt to be scheduled onto the nodes based on their role.

    • If no nodes have a hub.knime.com/role label, pods will be scheduled onto any available node.

    • If labeled nodes reach capacity, pods will be scheduled onto any available node.

    • If a labeled node is shut down, pods will be rescheduled onto other nodes in the cluster with a preference towards using nodes that have a matching label.

    • Node affinity for KNIME Business Hub uses the preferredDuringSchedulingIgnoredDuringExecution approach (see the Kubernetes documentation for more details).

  • It is possible to use only one of the labels above, e.g. labeling nodes for the execution role but not specifying any node labels for the core role.

Usage of taints and tolerations

Taints and tolerations are used to repel or attract pods to or from certain nodes within a Kubernetes cluster.

  • A taint is added to one or more node(s) in a cluster. Any pods which do not tolerate the taint will not be scheduled on the node(s) with the taint.

  • Tolerations are added to pods, and those tolerations allow the pods to be scheduled on nodes with matching taints.

The Kubernetes scheduler will attempt to match pods to nodes based on taints and tolerations. If no suitable matches are found, the pod will generally not be scheduled. This is commonly used to separate workloads in a Kubernetes cluster.

The official Kubernetes documentation on taints and tolerations can be found here.

How to use taints and tolerations in Business Hub

You can use taints and tolerations in existing cluster deployments. These existing clusters are usually running more than one application. To provide separation of resources between applications, you can taint nodes for specific applications and Hub is required to add tolerations allowing it to be deployed on the customer specified nodes.

Here is an example of how to add a taint to a given node:

## Add a taint to a node.
kubectl taint nodes <node-id> key=value:effect

## Example (core node):
kubectl taint nodes node1 hub.knime.com/role=core:NoSchedule

where:

  • node1: is the name of the node you want to taint.

  • hub.knime.com/role=core: is the key-value pair defining the taint.

  • NoSchedule: is the effect, preventing pods without matching tolerations from being scheduled on the node.
    Refer to the Kubernetes documentation for details on the effects that are supported.

Deploying KNIME Business Hub with tolerations

Since KOTS is a framework integrated into all KNIME Business Hub deployments, all pods started by KOTS also have to have tolerations added. Otherwise, the KOTS pods will be missing any tolerations and may not be scheduled successfully if all nodes have one or more taint(s).

This is an example of how to use the kots install command to start a Business Hub deployment with the default tolerations applied to KOTS pods (requires the kubectl kots plugin v1.123.0 or higher):

kubectl kots install knime-hub --tolerations hub.knime.com/role:Equal:Core:NoSchedule

This example will cause the toleration specified to be set on the pods started by KOTS, namely kotsadm, minio, and rqlite.
Multiple tolerations can be specified on the command line by repeating the --tolerations flag, for example:

kubectl kots install knime-hub \
--tolerations hub.knime.com/role:Equal:Core:NoSchedule \
--tolerations hub.knime.com/Project1234:Equal:Value1234:NoSchedule

where:

  • hub.knime.com/role:Equal:Core:NoSchedule specifies the toleration for nodes tainted with the key.value pair hub.knime.com/role=Core and the NoSchedule effect.

  • hub.knime.com/Project1234:Equal:Value1234:NoSchedule specifies the toleration for nodes tainted with the key-value pair hub.knime.com/Project1234=Value1234 and the NoSchedule effect.

The tolerations can be customized as needed; see kubectl kots install --help for more information.

Configuring custom tolerations in KOTS Admin Console

The instructions so far have shown how to set tolerations for KOTS pods.

By default, the pods that comprise the KNIME Business Hub application (as of version 1.13.1+) support hub.knime.com/role=core:NoSchedule and hub.knime.com/role=execution:NoSchedule taints for core and execution nodes, respectively. Execution Context pods will have a hub.knime.com/role=execution:NoSchedule toleration whereas all other pods will have a hub.knime.com/role=core:NoSchedule toleration. If customization is needed, the default tolerations configuration can be customized via the KOTS Admin Console.

In order to add custom tolerations to KNIME Business Hub components, enable the View Advanced Settings option in KOTS Admin Console and navigate to the Advanced: Kubernetes Cluster Management section. Then, enable the Enable Custom Tolerations setting.

If any node(s) in the cluster have taint(s) applied to them, it is recommended to review and configure tolerations prior to initial installation in order to ensure that persistent volumes are provisioned on the correct nodes.
img taints an tolerations
Figure 8. Enable custom tolerations setting in KOTS Admin Console

Once you have enabled the Enable Custom Tolerations setting, two new options should be displayed:

  1. Custom Tolerations for Core Pods

  2. Custom Tolerations for Execution Pods

This configuration is sensitive to error, so a valid toleration specification must be supplied in order for the deployment to complete successfully. You can customize the toleration that displays by default or add additional toleration(s).

  • Custom Tolerations for Core Pods:

    - key: hub.knime.com/role
      value: core
      operator: Equal
      effect: NoSchedule
    - key: hub.knime.com/custom
      value: corecustom
      operator: Equal
      effect: NoSchedule
  • Custom Toleration for Execution Pods:

    - key: hub.knime.com/role
      value: execution
      operator: Equal
      effect: NoSchedule
    - key: hub.knime.com/custom
      value: executioncustom
      operator: Equal
      effect: NoSchedule

Scalability options for selected Hub services

KNIME Business Hub comes with preconfigured resources for the various services. These resource allocations will be fine for average sized deployments. Depending on factors like number of users, execution load, and type of usage, it will be necessary to give more resources to certain services.

Enabling scalability options for selected Hub services adds more flexibility in setting scalability and resource usage options for your Hub instance services. Your Business Hub pods will be able to scale according to load in an automatic way.

You can specify resource usage for the following Hub services:

  • Accounts

  • Catalog

  • Execution Rest Interface

  • Search

  • Websocket Proxy

  • Search-sync-service

  • Artemis

  • Elasticsearch

Additionally, you can enable Postgres read replicas. This option takes load off of the main Postgres instance. The services that are configurted to use read replicas will send all read-only SQL requests to one of the read replicas, allowing Postgres to take on more load.

In order to enable the scalability settings go to the KOTS Admin Console and under the Config tab, go to the Global section and check the option View Scalability Settings.

img enable scalability settings
Figure 9. Enable scalability settings for you Hub instance from the KOTS Admin Console

Specify resource usage for Hub services

Once you have enabled the feature by checking the View Scalability Settings option, you can configure the following settings for the desired service:

  • Minimum replicas: The lowest number of replicas to deploy.

  • Maximum replicas: The highest number of replicas to deploy.

  • Target CPU Utilization: The CPU utilization percentage threshold. When CPU usage exceeds this value the system will be triggered to scale up.

  • CPU Resources: The CPU resources assigned to a container. This sets the CPU requests, meaning the guaranteed amount of CPU allocated to the service instance. CPU limits, meaning the maximum CPU usage allowed, are set equal to resources.

  • Memory Resources: The memory resources assigned to each instance. This sets the memory requests, meaning the guaranteed memory allocation. Memory limits, meaning the maximum allowed memory, are set equal to resources * 1.5.

You can do so from the KOTS Admin Console by going to the Scalability section of each service, e.g. Scalability: Accounts Service for the accounts service and so on. In Figure 10 you can see an example of how to set up the scalability for the accounts service.

img example scalability settings
Figure 10. Configure scalability settings for Hub services - Accounts service example

Configure Postgres read replicas

Enabling the Postgres read replicas settings requires one additional step, since this section is hidden //by default. In the KOTS Admin Console Config tab, in the Global section, enable:

  • View Advanced Settings, and

  • View Scalability Settings.

Then navigate to the section Advanced: PostgreSQL Database. Here check the option Enable Postgres read replicas. This will allow you to configure the following settings:

  • Number of read replicas: The number of PostgreSQL read replicas.

  • Max Connections: The maximum number of concurrent connections that can be established with PostgreSQL.

  • CPU Resources: The CPU resources assigned to a container. This sets the CPU requests, meaning the guaranteed amount of CPU allocated to the service instance. CPU limits, meaning the maximum CPU usage allowed, are set equal to resources.

  • Memory Resources: The memory resources assigned to each instance. This sets the memory requests, meaning the guaranteed memory allocation. Memory limits, meaning the maximum allowed memory, are set equal to resources * 1.5.

img postgres read replicas settings
Figure 11. Configure Postgres read replicas settings

Business Hub metrics via Grafana Dashboards

As an administrator you have access to metrics from Kubernetes, KNIME Business Hub services, and tools like Keycloak and MinIO to understand KNIME Business Hub operations better and troubleshoot performance issues more effectively, via Grafana Dashboards.

In this section you will learn how to enable Prometheus to collect and store metrics and use Grafana Dashboards to consume the collected metrics.

  • Grafana is used to visualize metrics collected from your Kubernetes cluster.
    For embedded cluster installations, Grafana comes preconfigured with dashboards tailored to Kubernetes components like nodes, pods, and services. These dashboards provide out-of-the-box visibility into cluster health, performance, and resource usage, simplifying the monitoring and debugging of KNIME Business Hub.
    For KNIME Business Hub, Grafana depends on Prometheus and the Prometheus Operator to be available in the cluster.

  • Prometheus is a monitoring system that scrapes metrics from Kubernetes components and services. It uses Kubernetes service discovery to automatically find and monitor targets within the cluster, providing a robust and dynamic way to track performance metrics.
    The Prometheus Operator simplifies and automates the deployment, configuration, and management of Prometheus instances in a Kubernetes cluster. It provides Kubernetes-native custom resources such as Prometheus, ServiceMonitor, and PodMonitor for configuring Prometheus instances.
    For KNIME Business Hub, the Prometheus Operator operator manages one or more Prometheus instances which scrape and store metrics from various services in the cluster.

For existing cluster installations additional steps are necessary to use monitoring via Prometheus Metrics and Grafana Dashboards, such as installing Prometheus and Grafana and deploying Prometheus Operator. Contact your designated (technical) account manager to know more about monitoring on an existing cluster.

Enabling Prometheus Metrics and Grafana Dashboards

In KOTS Admin Console, under the Metrics section, ensure that the Enable Prometheus Metrics and Enable Grafana Dashboards options are selected. Deploy the configuration changes if needed.

img grafana1
Figure 12. Enable metrics and dashboards in KOTS Admin Console.

Grafana

Accessing Grafana

To access Grafana follow these steps:

  1. Retrieve Grafana login credentials: The Grafana login credentials are saved in a Kubernetes Secret (called grafana-admin for embedded cluster installations) within the monitoring namespace. The commands below can be used to retrieve and decrypt the admin username and password.

    ## Find the name of the Grafana admin credentials secret.
    kubectl get secrets -A | grep grafana-admin
    
    ## Retrieve Grafana admin username.
    ## The secret name may be different depending on cluster type and install method.
    kubectl get secret -n monitoring grafana-admin -o jsonpath="{.data.admin-user}" | base64 -d
    
    ## Retrieve Grafana admin password.
    ## The secret name may be different depending on cluster type and install method.
    ## The output will likely show a % character appended to the end, which should be omitted.
    kubectl get secret -n monitoring grafana-admin -o jsonpath="{.data.admin-password}" | base64 -d
  2. Access the Grafana Console: In order to access Grafana, the grafana service needs to be port-forwarded to localhost. Below is an example command which port-forwards the grafana service to localhost:9000.

    ## Find the name of the Grafana service.
    kubectl get services -A | grep grafana
    
    ## Port-forward the Grafana service to localhost:9000.
    ## The service name may be different depending on cluster type and install method.
    kubectl -n monitoring port-forward service/grafana 9000:80

    After port-forwarding the grafana service, the web console should be accessible locally via http://localhost:9000. Enter the credentials that were retrieved from the grafana-admin secret and login.

    img grafana2
    Figure 13. Log in to Grafana

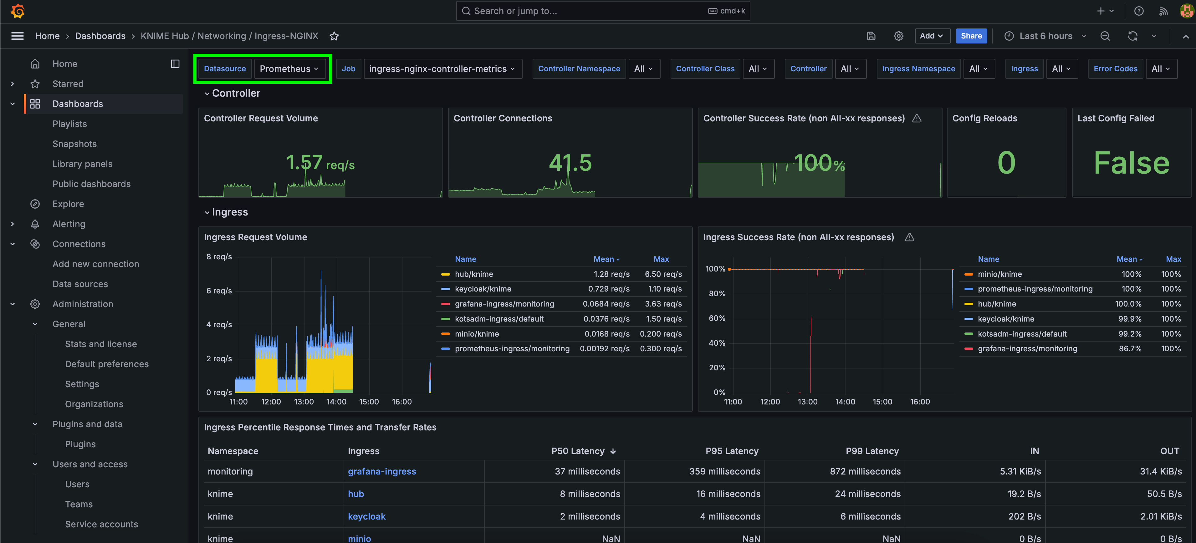
Grafana web console usage

After following the above instructions, you should now have access to the Grafana web console. Navigate to Dashboards on the left-hand sidebar, and multiple dashboards should display. This collection includes a number of dashboards from KNIME Business Hub as well as some generic Kubernetes dashboards sourced from the kube-prometheus-stack Helm chart, which is installed by default as a plugin for KURL clusters.

img grafana3
Figure 14. Grafana dashboards available in KNIME Business Hub

You can optionally use the tag filter control to filter the list of dashboards down to KNIME dashboards only.

img grafana4
Figure 15. Grafana dashboards filtered by KNIME tag

You can then click on any given dashboard to view and interact with it.

See Grafana Docs: Dashboards for more information on using Grafana dashboards.

Each dashboard with the KNIME tag has a Datasource parameter which defaults to “Prometheus”. The Datasource parameter dynamically populates with any compatible Grafana Datasources (must be of type Prometheus). This allows pointing dashboards to a custom datasource with a different name than the default. For any custom datasources, they must be properly configured in order for data to display in the dashboards.

img grafana5
Figure 16. Example of a Dashboard and Datasource parameter

Troubleshooting

  • Dashboard shows no data: If your dashboard shows no data, it is likely because the Enable Prometheus Metrics option has not been enabled (and deployed) via the KOTS Admin Console.

    img grafana6
    Figure 17. Dashboard does not show any data
  • Deployment errors are shown when Prometheus Metrics are enabled: If you attempt to enable the Enable Prometheus Metrics and see deployment errors like the ones below, that indicates that the Custom Resource Definitions (CRDs) for the Prometheus Operator are not installed. For example, you might have an Existing Cluster installation of Business Hub.

    ------- ingress.nginx -------
    Error: UPGRADE FAILED: resource mapping not found for name: "ingress-nginx-controller"
    namespace: "knime" from "": no matches for kind "ServiceMonitor" in version "monitoring.coreos.com/v1"
    ensure CRDs are installed first

How Grafana Dashboards are saved in KNIME Business Hub

Grafana Dashboards for KNIME Business Hub are saved as Kubernetes ConfigMap resources within the cluster (which contain the JSON configuration of the dashboard). This ensures that accidentally deleting a dashboard from the Grafana web console will not result in a permanent loss of the dashboard. It also ensures that changes cannot be saved directly to the dashboard - however, it is possible to create a copy of the dashboard and edit it freely.

## Search for all Grafana dashboard ConfigMap resources in the cluster.
## Most dashboards are prefixed with `grafana-dashboard`.
kubectl get configmaps -A | grep grafana
If you would like to create a custom dashboard for KNIME Business Hub, it is recommended to save it as a ConfigMap resource in the cluster to ensure it is persisted if the Grafana pod is restarted. See Grafana Docs: JSON model for more information on how to retrieve the JSON data for a custom dashboard created in the Grafana web console. Also refer to existing Grafana Dashboard ConfigMap resources as a reference, and note that the grafana_dashboard="1" label is required for Grafana to recognize your custom ConfigMap.

Auditing

As KNIME Business Hub administrator you can access secret store audit logs to track and analyze user activity. This is essential for identifying potential security issues and ensuring compliance with organizational policies.

For details about the structure and contents of audit log entries, see the Auditing section of the KNIME Secrets User Guide.

Viewing audit logs

Audit log data is stored in a NATS stream called audit_secret-store. You can use the nats command-line tool to view and filter these logs.

Prerequisites

Before you begin, ensure that you have:

Steps

The following example shows how to extract all audit messages from the last two hours:

# Export the Kubernetes secret for NATS
secret=$(kubectl get secret -n knime nats-audit-credentials -o json)

# Extract the user name from the secret
user=$(echo "$secret" | jq -r .data.USER_ID_NATS_AUDIT | base64 -d)

# Extract the password from the secret
pass=$(echo "$secret" | jq -r .data.PASSWORD_NATS_AUDIT | base64 -d)

# Forward the NATS port (default 4222) to localhost:4222
kubectl port-forward -n knime services/nats 4222:4222 &

# Display messages from the last 2 hours
nats stream view --since=2h --server "nats://localhost:4222" \
  --user $user --password $pass audit_secret-store

Adjust the --since parameter to view audit logs for a different timeframe.

Support Bundles and Troubleshooting

When generating a support bundle, no data leaves the cluster.

If necessary, you can download the support bundle and send it to KNIME for the purpose of troubleshooting. Contact us by sending an email to support@knime.com. Under extreme circumstances, the KNIME team may forward the support bundle to the Replicated support team for additional help.

When generating a support bundle, a limited amount of information will be automatically redacted (IPv4 addresses, connection strings, etc.). You can configure additional redactions and/or manually redact information prior to sending the bundle. See the Configuring redaction in support bundles section for more details.

KNIME Business Hub is capable of generating support bundles in a standard format, even when the admin console isn’t working. This ensures that users are able to provide all of the necessary information for KNIME to be able to identify the problem and prescribe a solution.

Generating a support bundle (GUI)

In order to help troubleshoot an installation, or to simply inspect the logs of the cluster in a user-friendly format, you will need to generate a support bundle.

Simply open the KOTS Admin Console, navigate to the Troubleshoot pane, and click the Generate a support bundle button to generate a support bundle.

img ts 1
Figure 18. Generate a support bundle

All generated support bundles will display in the list above. Click the Download bundle button to download the bundle(s) you want to share with KNIME, and please see the Configuring redaction in support bundles section for information on how to redact confidential/personal information before sending.

Generating a support bundle (CLI)

See https://docs.replicated.com/vendor/support-bundle-generating [Replicated documentation] for instructions on how to generate a support bundle via the Replicated CLI.

Generating host bundles for kURL

See the Replicated documentation for instructions on how to generate host bundles for kURL.

Configuring redaction in support bundles

When generating a support bundle, a limited amount of information will be automatically redacted (IPv4 addresses, connection strings, etc.) but it is not guaranteed to be a comprehensive set of redactions. You may have additional information in your logs or configuration that you do not wish to share with the KNIME engineering team.

One option is to unzip the generated .zip support bundle and manually review/redact information prior to sending the bundle to KNIME. However, there is a lot of information to review and the redaction of certain information can be automated fairly easily. The ideal option is to configure automated redactions via Redactor resources, which will automatically redact information for all future support bundles.

In order to configure automated redactors, first open the KOTS Admin Console. Navigate to the Troubleshoot pane and click Configure Redaction.

img ts 2
Figure 19. Configure Redaction

If you have configured your own custom redactions that you feel would be valuable to other users of KNIME Business Hub, please feel encouraged to share the configuration with KNIME so that it can be considered & potentially added to future releases.

See this link and this link for more information.

Inspecting support bundles

There are quite a number of of files generated in a support bundle. Not necessarily every file is useful for every problem. However, by collecting the same information in the same way each time, KNIME can ensure the best quality support possible for customers.

It is possible to inspect a support bundle entirely in the admin console. See below for an example screenshot.

img ts 3
Figure 20. Inspect a support bundle in the admin console

Here are the most important folders/files and their purposes:

Path Purpose Example (may have properties omitted)

./analysis.json

  • Collects the highest-level insights possible for the installation.

  • Often times, the issue and/or resolution may be identified in this file by inspecting the [].name.insight.detail property.

[
  {
    "name": "kotsadm.status",
    "insight": {
      "name": "kotsadm.status",
      "primary": "kotsadm Status",
      "detail": "At least 1 replica of the Admin Console API is running and ready",
      "severity": "debug"
    },
    "severity": "debug",
    "analyzerSpec": ""
  }
]

./logs

  • Contains logs of individual pods.

  • Execution Context logs are stored in ./logs/execution-contexts.

(typical application logs)

./cluster-resources

  • Contains the configuration of each visible resource in the cluster.

  • For example, to see all pods in the cluster, navigate to the ./cluster-resources/pods directory which contains one file per namespace in the cluster.

{
  "kind": "PodList",
  "apiVersion": "v1",
  "metadata": {
    "resourceVersion": "1686941"
  },
  "items": [ ... ]
}

Maintenance operations

Shutting down and restarting a node

You might need to reboot a node if you are performing maintenance on the operating system level of the node, e.g. after a kernel update, rebooting the node will apply the changes.

Before rebooting a node on a cluster managed by kURL, make sure that snapshots completed without errors. To shut down a cluster node, call the shutdown script on the node as elevated user:

/opt/ekco/shutdown.sh
See more documentation on rebooting nodes here.

Otherwise, after a VM restart old pods might be in Failed or Shutdown state.

In case that happens, delete failed pods after the restart with the following command:

kubectl delete pod --field-selector=status.phase==Failed --all-namespaces

Backup and restore with Velero Snapshots and Kotsadm

Snapshot backups and restore features are available into Replicated deployments via Velero, a tool for backing up Kubernetes cluster resources and persistent volumes.

If you use HostPath for Velero backups, make sure you follow the requirements described in the Replicated documentation. This may include setting specific permissions or ownership for your backup directory. For details and the latest instructions, see the Replicated HostPath backup documentation.

One-time snapshots as well as automated scheduled snapshots can be managed from the Snapshots panel within your Kotsadm dashboard at https://<base-url>:8800/app/knime-hub.

Snapshot creation and restoration are disruptive processes. KNIME applications, and Replicated admin access may be unavailable during an active backup or restore operation.

Creating snapshot backups

  1. First, configure storage for your backups. Navigate to the Snapshots tab of your Kotsadm dashboard. Click the 'Settings' button to edit backup settings where you’ll be able to add a storage target.

    img snapshot settings
    Figure 21. Snapshots tab with settings link
  2. Velero supports local storage (not recommended), Amazon S3, Azure Blob Store, Google Cloud Storage, and S3 API compatible storage endpoints such as MinIO. Select your preferred snapshot storage type from the 'Destination' drop-down menu, and fill in the required fields with parameters specific to your storage endpoint. Click the 'Update storage settings' button and wait for Velero to verify backup storage access.

    img snapshot destination settings
    Figure 22. Snapshots destination settings for AWS S3 storage
  3. With a valid backup storage configured, you can create a Snapshot of your KNIME deployment by clicking the Full Snapshots tab, and then the Start a snapshot button. This may take a few minutes to complete.

  4. Once your snapshot is complete, from the same Full Snapshots screen, you can click the 'Settings' button to manage snapshot retention, or configure automatic snapshots by checking the Enable automatic scheduled snapshots box and setting a schedule using a CRON expression.

    img snapshot automation and retention
    Figure 23. Example automatic snapshot scheduled to run at 12:00am weekly with a 1 month retention policy.

Backup troubleshooting

Velero is installed into the embedded Kurl Kubernetes cluster with default settings and resource allocations.

As the number of objects or overall size of data to be backed up increases, it may eventually occur that the CPU and memory resources allocated for Velero processes are no longer sufficient to successfully complete the backup.

In the event that backup failures are encountered, it is recommended to increase the CPU and memory allocation directly to the Velero’s node agent process via kubectl.

$ kubectl patch daemonset node-agent -n velero --patch \
'{"spec":{"template":{"spec":{"containers":[{"name": "node-agent", "resources": {"limits":{"cpu": "2", "memory": "2048Mi"}, "requests": {"cpu": "1", "memory": "512Mi"}}}]}}}}'

The CPU and memory resources and limit values can be adjusted as needed to find sufficient values for backup process. Typically, only the limit values will need to be increased.

At this time, the resource allocation override to Velero will revert after a Kurl upgrade has been performed. Please ensure any changes to the Velero node agent are reapplied after any Kurl cluster-level upgrades.

Restoring a snapshot in the same cluster

  1. Prerequisites:

    1. Kubectl is installed and configured to access the cluster.

    2. Helm is installed and configured to access the cluster. Find more information in the Helm install guide.

    3. KUBECONFIG environment variable is set to the correct cluster kubeconfig file.

    4. The cluster is running the same version of KNIME Business Hub as the cluster from which the snapshot was taken.

  2. Navigate to the list of available snapshot restore points from your Kotsadm dashboard by browsing to SnapshotsFull Snapshots. From this screen, identify the snapshot instance you would like to use, and take note of the instance ID.

    img snapshot complete
    Figure 24. In this example, there is only one snapshot available and its ID is instance-2xcsc

    A list of snapshots can also be retrieved by command line:

    $ kubectl kots get backups
    NAME              STATUS       ERRORS    WARNINGS    STARTED                          COMPLETED                        EXPIRES
    instance-2zcsc    Completed    0         0           2023-01-18 14:46:26 +0000 UTC    2023-01-18 14:46:53 +0000 UTC    29d
  3. Caution: highly destructive process

    This next step is highly destructive and irreversible. It should only be executed if there are backups available in Complete state, to ensure that the cluster can be fully restored.

    A restore script is available to automate the restore process. The script will prepare the environment to restore the snapshot to the cluster.

    The script can be downloaded from the following link:
    Download the restore script

    To make the script executable, run the following command: chmod +x knime-business-hub-restore-1_2.sh

    Before proceeding with executing the script, ensure that the correct cluster is targeted and that the snapshot storage is accessible from the new cluster. This can be confirmed by running the following command: kubectl config current-context or checking / setting the KUBECONFIG environment variable.

    The script can be executed by running the following command: bash <path to script>/knime-business-hub-restore-1_2.sh.

  4. Next, redeploy the Hub instance from the KOTS Admin Console and trigger the restart of all executors by performing any change to each execution context in the Hub UI, e.g. decreasing/increasing the memory.

It is recommended to restart all pods after the restore process and the redeployment is completed. This can be done by running the below command: kubectl delete pods --all -n < knime hub namespace >
  1. Finally, assuming the restore completed without errors, you can verify your Hub installation is functioning as expected.

Restoring a snapshot to a different cluster

  1. Prerequisites:

    1. Kubectl is installed and configured to access the target cluster.

    2. Helm is installed and configured to access the target cluster. Helm install guide

    3. KUBECONFIG environment variable is set to the target cluster kubeconfig file.

    4. The target cluster is running the same version of KNIME Business Hub as the cluster from which the snapshot was taken.

    5. The snapshot storage is accessible from the target cluster.

  2. Configure the new cluster with the same snapshot storage settings as the original cluster, and ensure that the storage target is accessible from the new cluster.

    1. If NFS is used as the snapshot storage, ensure that the new cluster has access to the same NFS server and path as the original cluster and that the old cluster is not configured to access it anymore.

    2. If S3 is used as the snapshot storage, ensure that the new cluster has access to the same S3 bucket as the original cluster.

    3. If HostPath is used as the snapshot storage, ensure that the new cluster has access to the same HostPath as the original cluster. This can be done by either mounting the same volume or copying the snapshot data to the new cluster and configuring the HostPath volume as the snapshot storage.

  3. Navigate to the list of available snapshot restore points from your Kotsadm dashboard by browsing to SnapshotsFull Snapshots. From this screen, identify the snapshot instance you would like to use, and take note of the snaphot ID (e.g. instance-2xcsc).

    img snapshot complete
    Figure 25. In this example, there is only one snapshot available and its ID is instance-2xcsc

    A list of snapshots can also be retrieved by command line:

    $ kubectl kots get backups
    NAME              STATUS       ERRORS    WARNINGS    STARTED                          COMPLETED                        EXPIRES
    instance-2zcsc    Completed    0         0           2023-01-18 14:46:26 +0000 UTC    2023-01-18 14:46:53 +0000 UTC    29d
  4. Caution: highly destructive process

    This next step is highly destructive and irreversible. It should only be executed if there are backups available in Complete state, to ensure that the cluster can be fully restored.

    A restore script is available to automate the restore process. The script will prepare the environment to restore the snapshot to the cluster. The script can be downloaded from the following link: Download the restore script

    To make the script executable, run the following command: chmod +x knime-business-hub-restore-1_2.sh

    Before proceeding with executing the script, ensure that the correct cluster is targeted and that the snapshot storage is accessible from the new cluster. This can be confirmed by running the following command: kubectl config current-context or checking / setting the KUBECONFIG environment variable.

    The script can be executed by running the following command: bash <path to script>/knime-business-hub-restore-1_2.sh.

  5. Next, redeploy the Hub instance from the KOTS Admin Console and trigger the restart of all executors by performing any change to each execution context in the Hub UI, e.g. decreasing/increasing the memory.

    It is recommended to restart all pods after the restore process and the redeployment is completed. This can be done by running the below command: kubectl delete pods --all -n < knime hub namespace >
  6. Finally, assuming the restore completed without errors, you can verify your Hub installation is functioning as expected.

About the restore script

The restore script automates the process of restoring a snapshot to a cluster. The script performs the following steps:

  1. Uninstalls the knime-hub-persitence helm chart by running helm uninstall knime-hub-persistence -n <knime hub namespace>.

  2. Deletes all PVCs that were created by the knime-hub-persistence helm chart by running kubectl delete pvc -n <knime hub namespace> <pvc name>.

  3. Patches all keycloakClient custom resources to remove the finalizer by running kubectl patch keycloakClient <keycloak client name> -n <knime hub namespace> --type merge --patch '{"metadata":{"finalizers":null}}'.

  4. Deletes Istio Helm secrets with kubectl delete secret if Istio was deployed as part of knime-hub. This step is necessary in order to keep istiod running during the restore process to prevent resource conflicts.

  5. Restores the snapshot to the cluster by running kubectl kots restore --from-backup <snapshot ID>.